Nginx添加Prometheus监控模块nginx-lua-prometheus
Nginx添加Prometheus监控模块nginx-lua-prometheus前言 nginx-lua-prometheus是为专为nginx设计的Prometheus监控脚本,使用lua开发,所以需要nginx支持lua插件运行,关于如何让nginx支持lua这里就不说了,

nginx-lua-prometheus是为专为nginx设计的Prometheus监控脚本,使用lua开发,所以需要nginx支持lua插件运行,关于如何让nginx支持lua这里就不说了,网上很容易搜到教程。
nginx-lua-prometheus目前网络上我见过两个版本,一个比较新的,一个比较古老的,比较新的尝试后发现存在不兼容问题,我的nginx版本是1.14,后来使用了比较老的版本,不过功能相似。
github地址:https://github.com/jialj/nginx-lua-prometheus
1.在server模块下面添加下面的代码
| 1 2 3 4 5 6 7 8 9 10 11 12 13 14 15 16 17 18 19 20 | lua_shared_dict prometheus_metrics 10M; lua_package_path "你的lua文件目录/prometheus.lua"; init_by_lua ' prometheus = require("prometheus").init("prometheus_metrics") metric_requests = prometheus:counter( "nginx_http_requests_total", "Number of HTTP requests", {"host", "status"}) metric_latency = prometheus:histogram( "nginx_http_request_duration_seconds", "HTTP request latency", {"host"}) metric_connections = prometheus:gauge( "nginx_http_connections", "Number of HTTP connections", {"state"}) metric_requests_uri = prometheus:counter( "nginx_http_requests_uri_total", "Number of HTTP requests_uri", {"host","uri", "status", "method"}) '; log_by_lua ' metric_requests:inc(1, {ngx.var.server_name, ngx.var.status}) metric_latency:observe(tonumber(ngx.var.request_time), {ngx.var.server_name}) metric_requests_uri:inc(1, {ngx.var.server_name,ngx.var.document_uri, ngx.var.status, ngx.var.request_method}) '; |
上面的metric_requests_uri模块是官方例子中没有的,是我自己添加的,取的是uri的访问记录,nginx中document_uri是不包含参数的,具体的参数都可以自行修改。
2.新建metrics对外导出监控数据
新建虚拟主机,端口自定义,添加下面的模块
| 1 2 3 4 5 6 7 8 | location /metrics { content_by_lua_block { metric_connections:set(ngx.var.connections_reading, {"reading"}) metric_connections:set(ngx.var.connections_waiting, {"waiting"}) metric_connections:set(ngx.var.connections_writing, {"writing"}) prometheus:collect() } } |
保存,重载nginx配置,访问metrics目录,可以看到监控数据

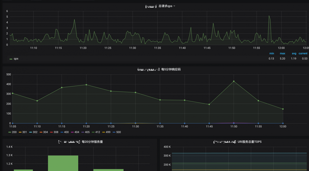
gafana上用的图是 462,因为uri是自己加的,需要添加下面的查询语句
| 1 | sum(irate(nginx_http_requests_total{role=~"$role",host!="127.0.0.1"}[30s])) |
版权所有:重庆安菲科技有限公司
友情链接: